AI-Powered Security Operations

Find vulnerabilities.
Chain exploits.
Ship secure code.

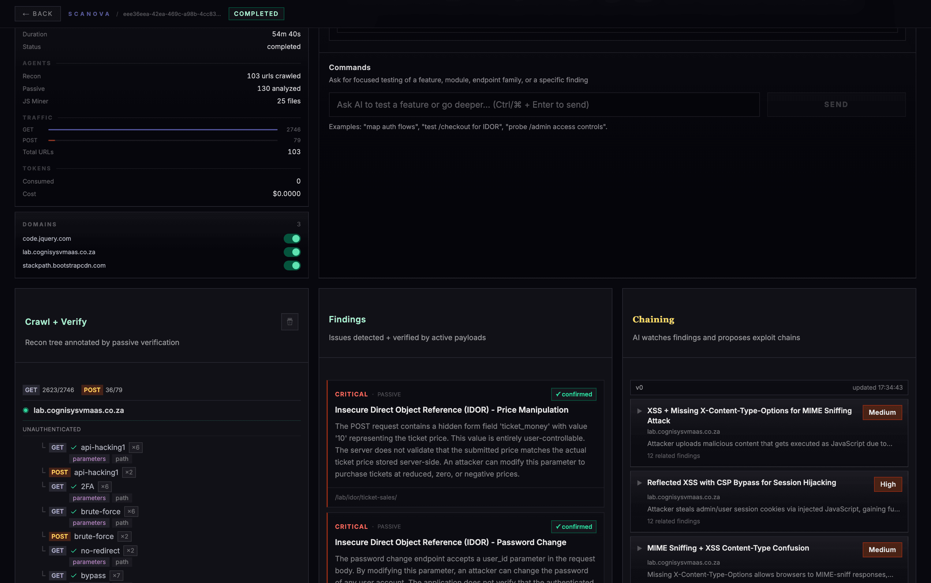
Scanova crawls your target, maps attack surfaces, and chains exploits automatically — surfacing critical findings in a live kanban board.

10M+

URLs Crawled

50K+

Findings Found

8K+

Exploit Chains

scanova — live scan
awaiting target...
TARGETapp.example.comXSSreflectedHIGHSSRFinternalCRITICALIDORpriv.escHIGHSQLIauth bypassCRITICALRCEfull compromise★ CHAIN COMPLETEawaiting target...
crit: 0high: 0med: 0findings: 0chains: 0

Platform

Built for the way security teams actually work.

Click any screenshot to zoom in.

Kanban

Triage findings like an ops team.

Move work forward with an operational workflow, not a static report.

  • Stages for review, verification, and remediation
  • Severity and confidence surfaced clearly
  • Less noise, more action

Workflow

From crawl to triage in minutes

A clear, repeatable loop your team can run every day.

Step 01

Crawl

Discover every reachable endpoint and build a high-fidelity map of the attack surface.

  • Coverage-aware crawling
  • URL dedupe + structure

Step 02

Verify

Actively confirm issues to cut false positives and surface what's actually exploitable.

  • Proof-backed findings
  • Request/response evidence

Step 03

Chain

Let AI connect the dots — chain small issues into real impact paths so risk isn't underestimated.

  • Multi-step exploit chains, not isolated findings
  • AI finds the path so you don't have to

Pricing

Pricing that scales with your programme

Token-based scanning — from automated AI to a fully managed security programme.

Bronze

Automated AI scanning for small applications

Call Sales

Up to 500 routes · ~1M tokens / scan

Get Started

Silver

Deeper AI scanning for growing applications

Call Sales

Up to 5,000 routes · ~5M tokens / scan

Get Started
Most Popular

Gold

AI + expert human review with distributable reports

Call Sales

Unlimited routes · quarterly offline reports

Start Trial

Platinum

Full-spectrum AI + annual manual security programme

Custom

Annual pen test · monthly client reports

Contact Sales

What's included

Bronze
Silver
Gold
Platinum
Automated AI vulnerability scanning
Exploit chain analysis
Full findings dashboard
CI/CD & API integration
OWASP Top 10 + SANS 25 coverage
Real-time scan monitoring
Up to 500 routes per scan
Up to 5,000 routes per scan
Unlimited routes per scan
Human expert review of findings
False positive removal
Human-written security report
Quarterly offline reports (distributable)
48-hour response SLA
Annual manual penetration testing
Custom attack scenario design
Dedicated security engineer
Monthly offline reports for clients
24-hour priority SLA
SSO / SAML

Get Started

Ready to find what attackers find?

Create your first scan in under two minutes. No credit card required.

Start Free →